Eliminates the need for experts to spend hours manually analysing and tuning complex queries.
The slide-out panel lets you access DBmarlin AI Co-pilot from any screen within the product.
Think of it like a personal assistant who is always there to help.
With a single click, DBmarlin AI Co-pilot can take your SQL Text and Execution Plan and within 30 seconds return a list of recommendations such as indexes (including the CREATE INDEX statement) and other suggestions.
This is something which could take even an expert DBA many hours to analyse manually.
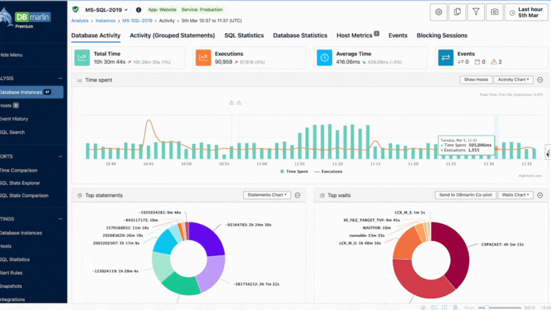
With a single click, DBmarlin AI Co-pilot can take your top wait events and explain what they mean and what you can do to reduce them.
This saves you having to spend time researching and reading vendor documentation to find the answers.
Cross-platform database performance tuning and optimisation
Supports self-hosted databases as well as cloud-hosted including DBaaS
Also supports other cloud providers and DBaaS offerings.
We use cookies, including third-party cookies, to improve your experience and to show you personalised content. To find out more, read our Privacy Statement and Cookie Policy.
Search DBmarlin